This is my first real open source project. Most of the other stuff in my repo were things related to my studies or just small scripts that I wrote for myself.
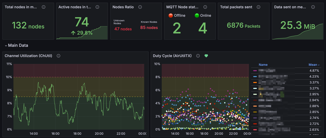
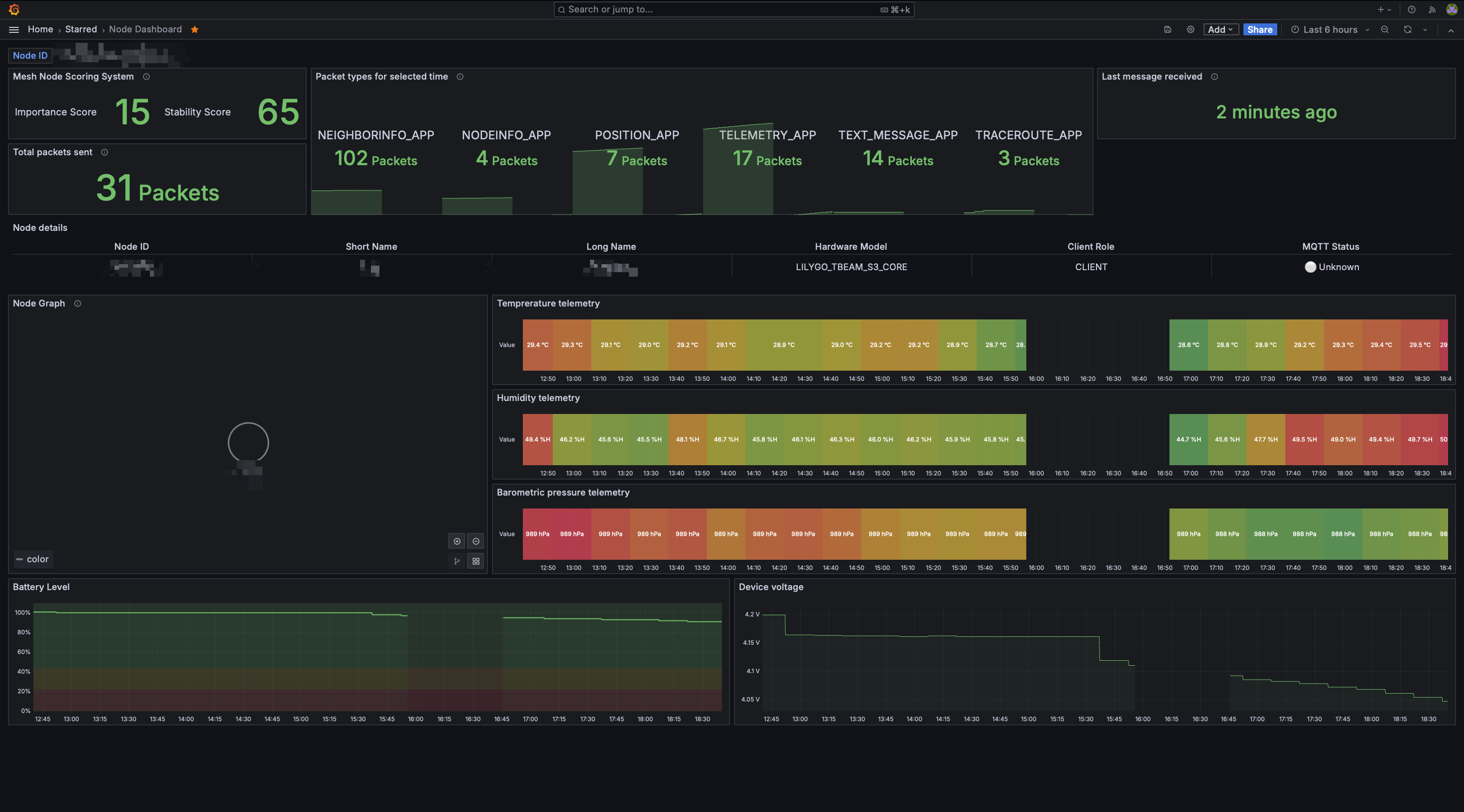
This project came actually as a need from my local Meshtastic community. We wanted to have a way to monitor our devices and see how they are doing. Luckily Meshtastic provides an option to connect the nodes to an MQTT server and send metrics. The final results were great and I’m really happy with how it turned out. You can check out the nice Grafana dashboards that come with the project.
Some nice screenshots of the Grafana dashboards

What is Meshtastic?
Meshtastic is a project that allows you to create a mesh network using LoRa radios. It’s a great project and I’m really happy to be part of it. You can check it out here.
What is Meshtastic Metrics Exporter?
Bottom line, it’s a service which:
- Listens to some MQTT server
- Reads messages in Protobuf form
- Exports data to:
- A defined PostgreSQL database
- Prometheus
It also comes with a docker-compose file which makes it super easy to deploy. The docker-compose file includes PostgreSQL, Prometheus, and Grafana.
And for the extra mile, I also added Grafana dashboards which are automatically imported when you start the docker-compose.
How is it written?
The project was written in Python, because It’s a simple language which I’m familiar with and it’s easy to write and maintain. Also, I was looking more for the readability and maintainability of the code rather than the performance. and Python is great for that.
The project relies heavily on the Meshtastic Protobuf which is how I read the messages from the MQTT server and parse them.
What’s next?
For now, I don’t have any urgent additions planned for this project, mostly small features here and there. But I’m always open to suggestions and PRs.